您好,欢迎访问广东沃利森环境科技有限公司官网!
您的位置:首页 » 产品展示
联系我们

广东沃利森环境科技有限公司

地址:广东省佛山市三水区南下工业区

咨询热线13537673968

RTO
产品型号:WLS-2A
产品产地:广东佛山
发布日期:2021-06-29
浏览次数:
咨询电话:13537673968
关 键 词:蓄热式RTO,voc废气处理设备
下一个产品 没有了

详细介绍


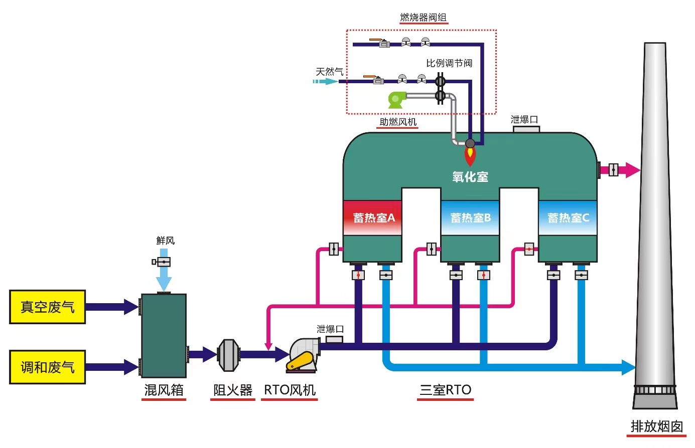
蓄热式热力焚烧炉(RTO),是一种高效的有机废气处理设备,其工作原理,把有机废气加热到760摄氏度以上,使废气中的挥发性有机物VOC氧化分解为二氧化碳和水。?

氧化过程产生的热量存储在特制的陶瓷蓄热体,使蓄热体升温“蓄热”。陶瓷蓄热体内存储的热量用于预热后续进入的有机废气,该过程为陶瓷蓄热体的“放热”过程,从而节省废气升温过程的燃料消耗。?

国内RTO焚烧炉起步是2室RTO,以简单的一进一出过程完成“蓄热”和“放热”过程的切换;第二代3室RTO,由三个或者多个陶瓷填充床组成,在基础的RTO的上增加了“吹扫”功能,大大的提高了废气分解效率;第三代旋转式RTO采用旋转式分流导向,在炉膛内设置多个等份的陶瓷填料床,通过旋转换向阀的转动把有机废气导向各个蓄热床进行预热和氧化分解。?

RTO焚烧炉作为处理有机废气的处理设备,对其阀门和进气排气管道的防腐要求级别较高。有机废气可能含有苯、醇、酮、醛、酚、醚、烷有机废气和NOX、SO2、水蒸气、HCL、CL2等无机污染物,危险废气介质成分复杂,通常含多种有机溶剂和氯苯、二氧化硫、氯化氢、氯气等,其中甲苯、环己烷和异丙醇属于极性溶剂,这些极性溶剂本身可以解离,形成离子,即使是纯溶剂也可能成为电解质溶液,发生电化学腐蚀。非极性有机溶剂导电性低,同离子结合程度小,不发生电化学腐蚀。金属在有机溶剂中的腐蚀包括电化学腐蚀和化学腐蚀。氯化氢、氯气、二氧化硫等酸性气体会腐蚀金属。因此需要对碳钢金属涂刷防腐涂层。?

RTO焚烧炉蓄热室温度约400多度,出口气体温度可达到400摄氏度,防腐材料要同时具备防腐耐高温性,志盛威华公司的ZS-1041烟气防腐涂料以无

机聚合物为主的互穿网络聚合物作为成膜物质,溶液中含硅无机聚合物作为主链,高温嫁接有机聚合物改性树脂,得到交替排列组成的多嵌段嫁接无机—有机螯合聚合物,成膜性好,附着力好,涂层光滑自洁,耐温750℃,各方面性能均符合RTO焚烧炉防腐耐高温要求,已在RTO焚烧炉设备上达到广泛应用。?

杭州南方环保涂装设备有限公司是一家环保设备的专业制造商,公司多年来一直致力于有机废气治理产品的开发、设计和制造。其主要产品有:有机废气催化燃烧净化装置(CO)、蓄热式焚烧炉(RTO)、直燃式焚烧炉(TO)、沸石转轮吸附(VOC)——催化燃烧脱附或RTO脱附装置、活性炭吸附等产品。



13537673968
  • QQ:1477364533微信二维码